Introduction
Welcome to the BotBye Dashboard!
Lets analyze the data within your projects.
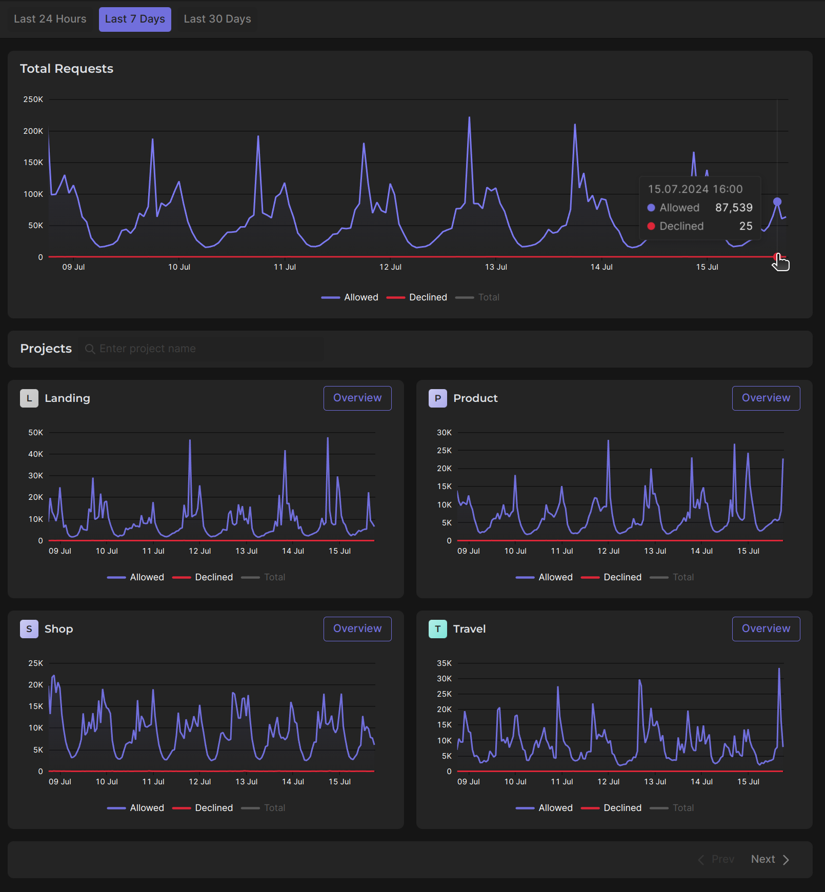
On this page, you can view comprehensive information about your projects, including an overall chart detailing total requests, as well as individual charts for the requests of each of your projects. The general chart provides a summary of all projects, allowing you to clearly understand the overall picture of incoming requests.
Draw your attention to the fact that in each individual and overall "total requests" chart, you have the option to display only "allowed," only "declined," "allowed & declined," or "total requests."
If you want to see complete and detailed information about a specific project, you can simply dive into it by clicking the "Overview" button.
